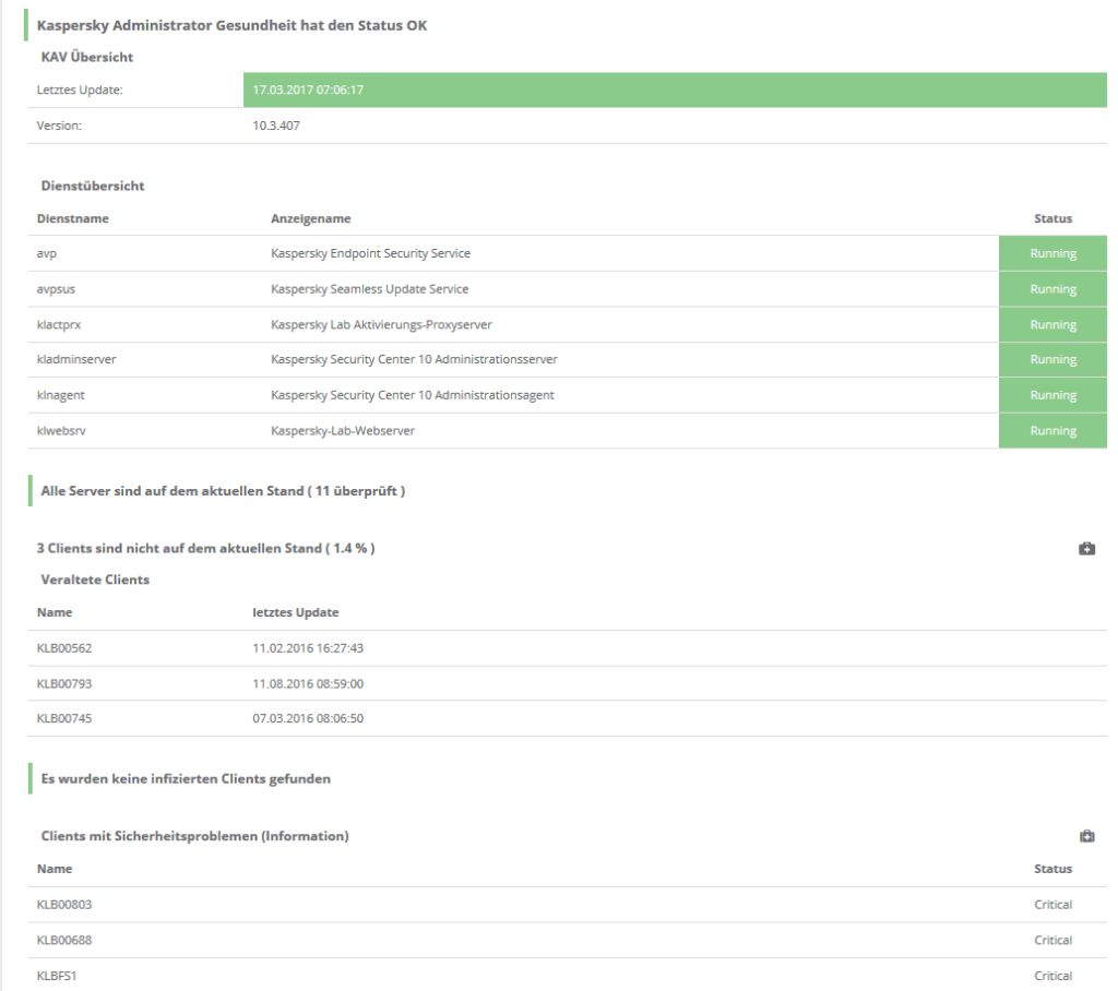
Normalerweise überwacht servereye die zentrale Lösung der Management Konsole eines jeden AntiVirus Produktes. Im Fall von Kaspersky ist dies das Security Center, ehemals Kaspersky Administrator. Das hat den Vorteil, dass man das gesamte Netzwerk eines Kunden im Blick hat. Außerdem können wir hier detaillierte Infos zu dem Update/Virusstand oder sogar Lizenzablauf anzeigen. Manchmal fehlt diese jedoch, da man nur einzelne Arbeitsplätze abdecken muss. Deswegen zeige ich Ihnen wie Sie auch ihre Einzelplätze ins Monitoring aufnehmen können.
Dazu müssen Sie gar nicht viel machen außer unseren Sensor „Erweiterte PowerShell Überprüfung“ nutzen. Mit dem letzten Update haben wir nämlich ein bereits fertiges Skript hinzugefügt, was von jedem System aus genutzt werden kann. Sie müssen also keinen manuellen Eingriff (Aufspielen des Skriptes, etc) vornehmen.

Veraltete Patterndaten werden standardmässig ab 2 Tagen gemeldet. Sie können dies aber ganz einfach über einen Parameter verändern.

Das PowerShell Argument dazu heißt „maxPatternAgeInDays„.
Wenn Sie mehr Infos über dieses Skript benötigen, schauen Sie einfach in die Dokumentation. Dort finden Sie vielleicht sogar das ein oder andere weitere für Sie hilfreiche PowerShell Skript.
Ausgabe

In diesem Fall ist die Ausgabe natürlich etwas limitierter als der vollwertige Sensor. Die wichtigste Funktion, die Aktualität der Pattern ist nun aber im Monitoring. Außerdem wird dieser als Messwert protokolliert.
Für alle größeren Kunden, die Sie betreuen können Sie einfach den „Kaspersky Gesundheit“ Sensor nutzen.


